The highlights of the updates on BigQuery, Looker Studio, Google Analytics (GA) & Google Tag Manager (GTM). By Alexander Junke
In this blog post, I want to summarize the new releases from the Google tools that we use daily in datadice. Therefore, I want to give an overview of the new features of BigQuery, Dataform, Looker Studio, Google Analytics, and Google Tag Manager. Furthermore, I will focus on the releases that I consider to be the most important ones, and I will also name some other changes that were made.
If you want to take a closer look, here you can find the Release Notes from BigQuery, Dataform, Looker Studio, Google Analytics & Google Tag Manager.
BigQuery
New Data Transfers
There are new data sources available, where you can get the data from:
- PayPal
- Stripe
From PayPal, you can access Transactions, Disputes, Payments, Balance, Products, and Invoices. There are some things to know and some limitations, which can be found here.
From Stripe, you can get a lot of data as well. The guide can be found here.

Select the PayPal or Stripe Transfer
Additionally, data from Google Analytics 4 can be imported as well. This Transfer imports aggregated data. Per Transfer, you can import one defined report. You can select a maximum of 9 dimensions and 10 metrics per Transfer.

Google Analytics 4 Transfer settings
Note: Some dimensions and metrics are not compatible with each other, as usual for GA4. With the support of the GA4 Dimensions & Metrics Explorer, you can check if your selected combination is valid.
Embed natural language as comments
Access to AI features gets easier every day. Using Gemini to create your BigQuery Query is just one comment away.
You can do the following now:
- Open a new SQL Query editor
- Write in a comment the analysis you want
- Click enter
- Wait until a SQL query is suggested
- Click Tab to accept the suggested query

Typing an AI prompt in a comment
Navigation changes in BigQuery Studio
BigQuery Studio got a new navigation menu. The explorer pane is now separated into three sections: Explorer, Classic Explorer, and Git repository.
The Classic Explorer is still the default choice, but the other sections can be selected at the top level.

New Explorer Menu
You can still search in the new Explorer, but the search results are shown in a separate tab. Additionally, the Job history is part of the menu now, which opens a new tab with a list of the most recent jobs.
Furthermore, the way a new tab opens is completely new.
- Clicking on a resource opens it on the same tab
- By clicking on a resource with Ctrl / Cmd it opens in a new tab
- By default, the tab name is italicized. If you double-click on the name, it changes to a normal font, and then this tab will not be replaced
And the third menu from the screenshot above is a dedicated tab for the linked repositories with BigQuery.
Jobs detail page
In the Jobs Explorer menu, you see a list of the historical BigQuery Jobs.
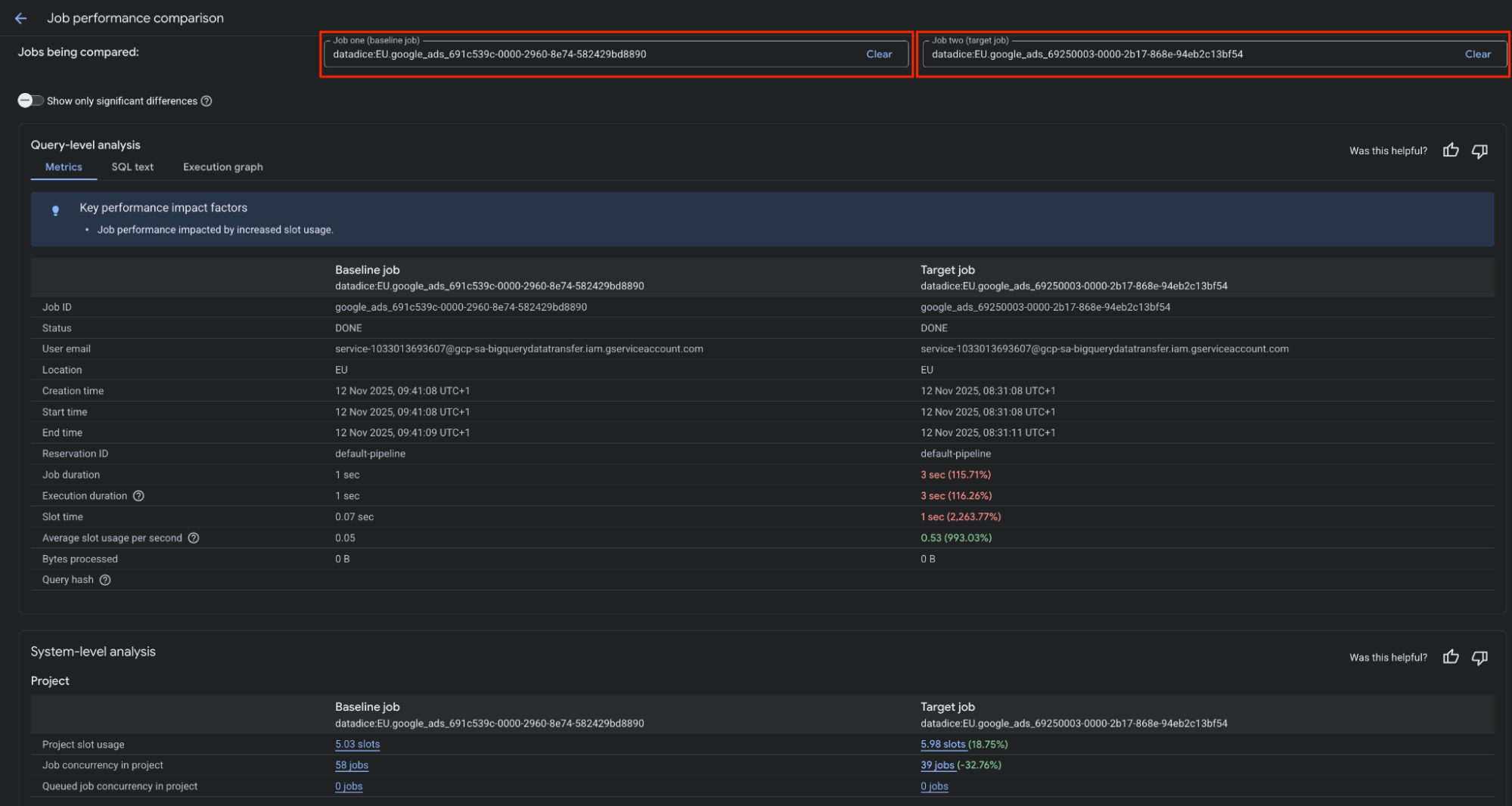
With the new feature you can click on a BigQuery Job to go to a Job Detail Page and observe the Performance of the Job. But even more interesting, you can compare two jobs with each other:

Performance of a BigQuery Job
Then, select the jobs you want to compare. Unfortunately, you cannot search or filter the jobs list yet.
After the selection you see the key metrics of both jobs next to each other. Apart from that you can look at the SQL Queries and Execution graphs too.

Compare two jobs with each other
Data Engineering Agent
The new Data Engineering Agent in BigQuery can be used to build pipelines with AI support.
When you create a new pipeline, you can click on "Ask agent" and chat with the agent. The agent merely proposes a pipeline configuration. You must apply these changes to activate them.

Create a pipeline with AI agent support
As you can see in the "Ask agent" modal, you can add instruction files. This helps the agent in creating the pipeline correctly.
Managed AI functions
These are really nice new features!
There are 3 easy-to-use AI functions you can use in every SQL Query in BigQuery.
For all these AI functions, you need to set up a BigQuery to Vertex AI connection. A guide can be found here.
The first one is AI.CLASSIFY:
SELECT
title,
movie_url,
review,
AI.CLASSIFY(
review,
categories => ['negative', 'neutral', 'positive'],
connection_id => 'us.vertex_ai_us_connection') AS category
FROM `bigquery-public-data.imdb.reviews`
- First input parameter: string input value (review)
- Second input parameter: a certain number of categories the AI can choose from
- Third input parameter: the connection_id
- The fourth column of the output table represents the sentiment of the review: "negative, neutral, or positive"

The second function is AI.SCORE:
SELECT
AI.SCORE((
"""
On a scale from 1 to 10, rate how much the reviewer liked the movie.
Review:
""", review),
connection_id => 'us.vertex_ai_us_connection') AS ai_rating,
reviewer_rating AS human_rating,
review
FROM `bigquery-public-data.imdb.reviews`
- First input parameter: the prompt for the AI
- Second input parameter: the connection_id
- The first column of the output table contains the AI-predicted rating, while the second column shows the actual user rating!

The third function is AI.IF:
SELECT
title,
review,
AI.IF(
('The review contains spoiler of the movie: ', review),
connection_id => 'us.vertex_ai_us_connection') AS review_contains_spoiler
FROM `bigquery-public-data.imdb.reviews`
- First input parameter: the prompt for the AI
- Second input parameter: the connection_id
- The table's third column contains a BOOLEAN value indicating whether the AI detected spoilers in the review

BigQuery ML changes
Again I want to mention the changes happened to BigQuery ML:
- Contains a TimesFM univariate time series forecasting model now and can be used with the two functions AI.FORECAST and AI.EVALUATE
- Manage open models as Vertex AI endpoints, which has some benefits you can find here
Other changes
There are a lot of other BigQuery changes I want to mention:
- Creation of reservation groups is possible, to have better control of slot allocation inside the group
- Row capacity for Pivot tables in Connected Google Sheets is increased from 100.000 to 200.000
- There is a request form available to sign in for early access to Conversational Analytics in BigQuery. When you get access, you can "chat" with your data and create agents
Dataform
Set the priority of BigQuery jobs
In Dataform, there is a new option available for Workflow configurations and manual executions. You can run these jobs as high-priority jobs.
This option is activated by default for all existing workflows. High-priority jobs run immediately when they are triggered, independent of how big the workload is (from other jobs) at this time.

Setting up the priority of the job
If the option is not activated and other jobs are running in parallel, this job will wait until the other jobs are completed.
Looker Studio
Schedule reports with Slack (Pro)
You can already send your dashboards around via e-mail, Google Chat, and more. This family got a new member: Slack!
The settings are the same as for Email Scheduling. You can select which pages you want to send and the delivery frequency. Specify the destination for the report by choosing a Slack channel or user.
We currently have some problems linking Slack with Looker Studio. Therefore, here is a guide on how to set it up.
Google Analytics
Import Meta and TikTok Costs
Google adds more and more importers where you can get the cost data from. The goal is for Google Analytics to evolve into a central analysis hub where all key data is consolidated.
You can now add costs from Meta and TikTok, too. When the import starts, the last 24 months of historical data are imported automatically. If you need more data from before, you have to import the cost data manually.
This kind of import is just recommended when you use the same utm_source and utm_medium across your campaigns. If not, reporting problems can occur, and importing the cost data manually is the recommended way then.

Import Cost Data from Meta or TikTok
Benchmarks for more metrics
In your Google Analytics property, you get on the overview page some benchmark values for a certain number of metrics, like "New user rate".

Benchmark for "New user rate"
Before the change, it was limited to percentage or ratio metrics. Now the benchmarks for 20 metrics were added, which are absolute numbers like "New Users".

Benchmark for "Views"
Google Tag Manager
No further release for Google Tag Manager.
Further Links
This post is part of the Google Data Analytics series from datadice and explains to you every month the newest features in BigQuery, Data Studio, Google Analytics, and Google Tag Manager.
Check out our LinkedIn account to get insights into our daily working life and get important updates about BigQuery, Looker Studio, and marketing analytics.
We also started with our own YouTube channel. We talk about important DWH, BigQuery, Looker Studio, and many more topics. Check out the channel here.
If you want to learn more about how to use Google Data Studio and take it to the next level in combination with BigQuery, check our Udemy course here.
If you are looking for help to set up a modern and cost-efficient data warehouse or analytical dashboards, send us an email to hello@datadice.io, and we will schedule a call.